פרויקטים ייחודיים

Ituran

לפרויקטים נוספים

החברה והמוצר

חךגלחעךגלחכךגע

 

מטרת הפרויקט

שיתפנו פעולה עם הפלטפורמה המובילה בתחום השירותים מבוססי מיקום. המשימה שלנו: לעצב מחדש את מערכת ניהול צי הרכב שלהם על ידי התמודדות עם משתמשים שלא מכירים את מרבית הרכיבים הקיימים, לקוחות מעולמות תוכן שונים וסוגי משתמשים רבים בקרב כל לקוח ומשתמשים עם יכולות טכנולוגיות מוגבלות עם דגש מיוחד על הרחבת אופן השימוש במערכת. 

האתגרים

מגוון לקוחות ומשתמשים 

במערכת קיים מגוון רב של לקוחות עם צרכים שונים: חברות הסעים, אבטחה, הובלה ועוד. לכל לקוח קיימים צרכים שונים ביכולת ניהול הצי שלו. מעבר לכך, בקרב כל לקוח קיימים בעלי עניין שונים בניהול הצי, המסתכלים ומנהלים אותו מנקודת מבט שונה.

אי הכרות של המשתמשים עם המערכת 

המערכת מגוונת וקיימים בה רכיבים רבים ועוזרים לניהול הצי, אך המשתמשים לא נמצאים לאורך כל היום במערכת ואינם מכירים אותה מספיק. כתוצאה מכך, הם פונים באופן קבוע למוקד טלפוני לביצוע פעולות. 

יכולות טכנולוגיות מוגבלות 

מעבר לכך שהמשתמשים הם משתמשים מזדמנים, הם מתקשים בביצוע פעולות פשוטות במערכת. הם חוששים לבצע לבד, ומעדיפים לא לגלות עוד על יכולות המערכת ולהסתפק במה שהם מכירים או בסיוע של המוקד 

אתגר UI

בפן הוויזואלי נדרשנו לעצב מערכת white label הניתנת להתאמה לחברות שונות, תוך שמירה על שפה ייחודית ומרשימה המקיימת זיקה ברורה למותג איתוראן. 

הפתרון - תקציר מנהלים

הפתרון - תקציר מנהלים

משהו משהו

הגישה שלנו

Group 1707478609
Group 1707478732 (1)
Group 1707478674 (1)

ראיונות משתמשים

התחלנו בראיונות משתמשים על מנת להבין אותם טוב יותר: מה הם אוהבים, מה חסר להם ובעיקר מה כואב להם. 

01
02

סדנת Design Sprint

יומיים סדנה מרוכזים, בהם עברנו תרגילים של חשיבה אסטרטגית על המוצר ועל האתגר שבו נרצה להתרכז בעיצוב מחדש של המערכת. בסיום הסדנה, התקבל קונספט UX ראשוני. 

עיצוב מחדש

באמצעות התובנות שקיבלנו, פיתחנו קונספטים חדשים של UX ו-UI. העיצוב המחודש שם דגש על פישוט תהליכים ויכולות קוסטומיזציה, תוך שילוב AI במערכת המסייע בביצוע פעולות במערכת.  

03

הפתרון שלנו

תת כותרת להמחשת עיקרי הפיתרון

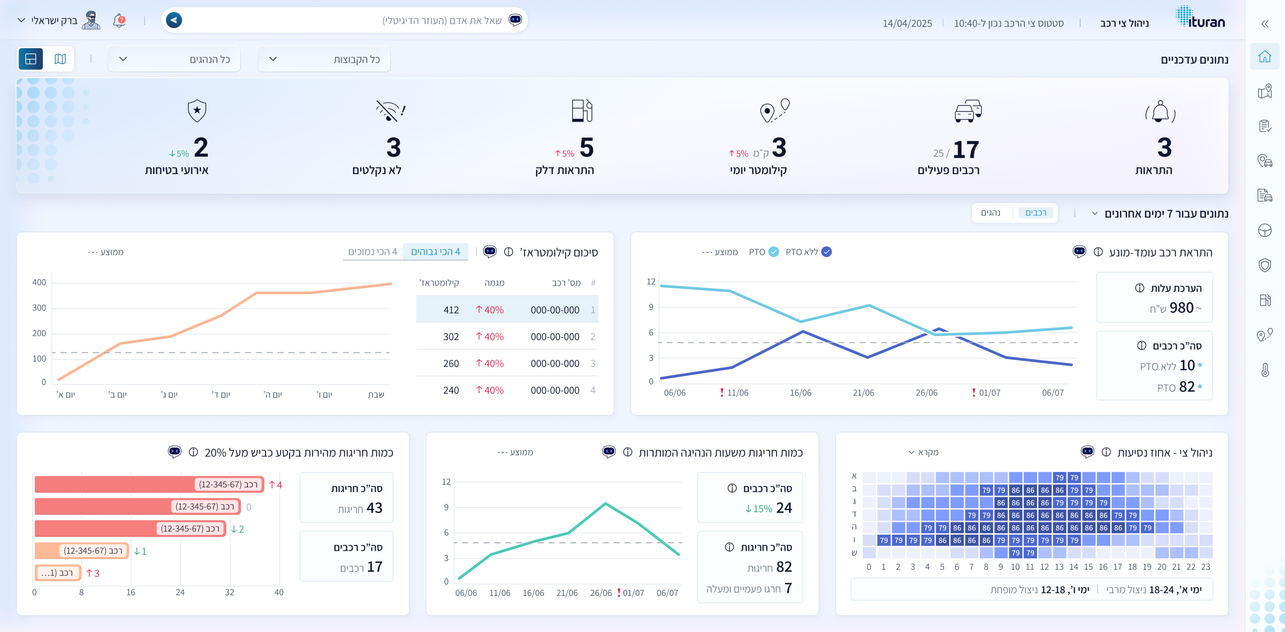
UXUI לחוויה קוהרנטית מלאה

עיצבנו לייאאוט ברור שמקל על סריקה ומחדד היררכיית מידע.
הטמענו גרדיאנט עדין שמדגיש רכיבי ליבה, מעניק עומק ויזואלי, ומתחבר לתכלת המותג.
שילבנו צורות לוגו בעדינות כדי לחזק זיהוי מותגי—מבלי להסיט את המבט מהנתונים.
התוצאה: ממשק אלגנטי עם White Space נדיב "אפלי" בהדר, שקורא לפעולה ושומר על קריאות מצוינת. 

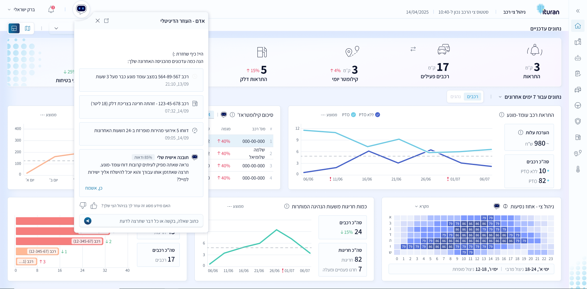
אסיסטנט AI

על מנת לענות על האתגרים של יכולות טכנולוגיות מוגבלות ואי הכרות עם המערכת, הוספנו יישות מרכזית למערכת AI Assistant. מעבר לכך, פישטנו את היררכית הניווט וארכיטקטורת המידע במערכת, על מנת להקל על ביצוע פעולות. יתר על כן, הוספנו יכולות קוסטומיזציה, באמצעותן כל משתמש יוכל לבנות לעצמו דשבורד, בהתאם לצרכים של התפקיד שלו.