Dashboard
Dashboard

eXperience the impact
in Cyber

סייבר הוא המגרש הביתי שלנו.

בסביבות עתירות AI, עיצבנו דשבורדים ל CISO. קיצרנו זמני תגובה ב SOC. אפיינו סביבות מחקר למודיעין ב Deep Web. תכננו שולחן עבודה ל Security Engineer. בנינו סימולטור התקפה המותאם לכל סוגי ה Vulnerabilities ועוד ועוד.

 

את הנסיון העשיר שלנו נמנף במוצר הסייבר שלך:

  • נבין מהר ולעומק את הבעיה ואת אסטרטגיית המוצר.
  • נגבש פתרונות חדשניים שיתרגמו את האסטרטגיה למסכים.
  • נקנה למוצר הסייבר שלך יתרון תחרותי לאורך זמן.

פרויקטי סייבר

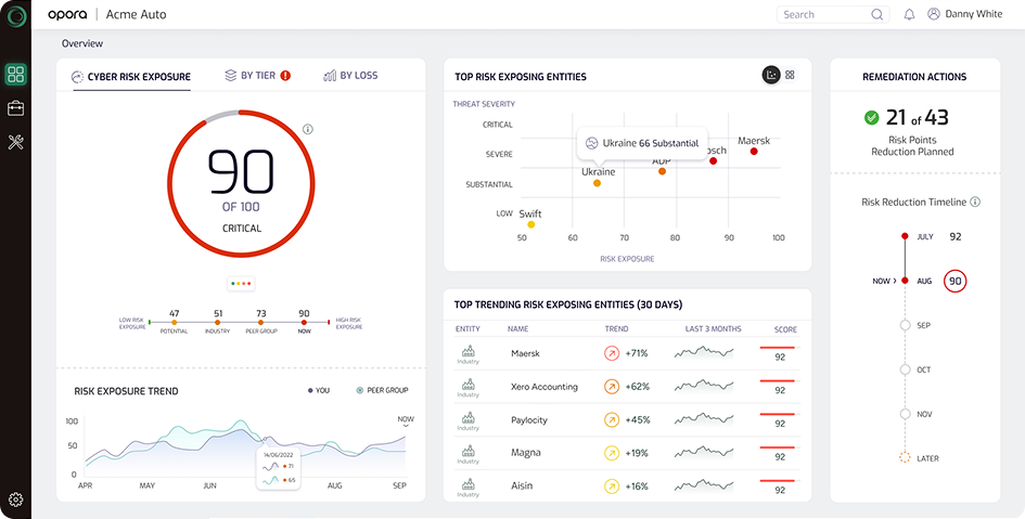
מ- 'קופסה שחורה' של AI לסיפור עסקי שקוף ומרתק. לתרגם נתוני מודיעין גולמיים וחישובי סיכון מורכבים לכדי ממשק ניהולי בהיר, שמוביל את המשתמש הבכיר במסע הגיוני: מציון ה-Risk הכללי של כל ה-Eco system של הארגון והבנה ממה מורכב, דרך איתור מקורות האיום העיקריים, הבנת המשמעויות העסקיות של הסיכון, ועד לתוכנית פעולה קונקרטית לפתרונו. כל זאת תוך יצירת "WOW Factor" עיצובי ובניית אמון מלא במערכת. 

בתהליך שיתוף פעולה עם פלטפורמת אבטחת סייבר מובילה, שמנטרת ומגנה על הנכסים של הלקוח, כולל קבצים ואפליקציות, היינו אחראים לעצב מחדש את חוויית המשתמש ב-SaaS שלהם. האתגר המרכזי היה להתמודד עם עומס הנתונים ולשפר את ההסבר והאמון של המשתמשים, במיוחד בהקשר של אימוץ תהליך ההצפנה.

כנס תוכן
ProductX

הכנס הטוב ביותר לאנשי המוצר הטובים ביותר

בפעם ה 13:
נושאים ותובנות שיהפכו אותך למנהל.ת מוצר טוב יותר מחר בבוקר.
חוויית כנס שאין בארץ מהאמנים, דרך האוכל ועד המתנות.
יומיים שאסור לכם לפספס. והשנה כרטיס היברידי.
זו הצעת הערך הטובה ביותר שמנהל מוצר יכול לקבל לקראת 2026.

לפרטים נוספים

מה הלקוחות מספרים

טל רוזנפלד
מנהל מוצר
״

העבודה עם UI שינתה את כללי המשחק עבורנו - הצוות שלהם שילב יצירתיות עם חשיבה אסטרטגית ותוצאה מדויקת.

שירותי בריאות כללית
PMO
״

מעדכנים שעלינו לאוויר השבוע עם מודול התפריט החדש, והפידבקים מעולים!!! אצטט את המשתמשים: "וואו...אני חייב לומר שהמערכת נראית מעולה, סופר נוחה ועונה על כל הציפיות שלי"

איתוראן
PM
״

צוות הUX מפגין כישורי פתרון בעיות יוצאי דופן, תשומת לב לפרטים הקטנים ביותר ובנה עמוקה של צרכי המשתמש. המומחיות והמסירות שלהם תורמות לנו רבות ואנו בטוחים שזה יוביל להצלחת הפרוייקט.

שירותי בריאות כללית
PMO
״

אתמול עלתה לאוויר הגרסה החדשה של המערכת. תגובות המשתמשים היו חיוביות באופן גורף, מכיוון שהמערכת כעת נגישה, נוחה יותר ומייעלת את תהליכי העבודה.

אלביט
Dev
״

לא מאמין שלא בנינו את זה ככה עד היום! ככה בדיוק זה חייב להראות.

Lightbits
מנהל מוצר
״

אני רוצה להביע את הערכתי הכנה על המקצועיות והמחויבות שהפגין כל אחד מחברי הצוות לאורך המסע הזה.

בנק דיסקונט
VP Product
״

סיימנו השבוע סדנת Design Sprint יוצאת דופן (יומיים עמוסים), בהנחיית חברת UI.
סדנה שמביאה לידי ביטוי סיעור מוחות משותף של אנשי ה-Bussiness, אנשי הפיתוח המעולים שלנו, ואנחנו, מנהלי המוצר.
תודה לכל אלה שלקחו חלק במאמץ וביריית הפתיחה המרגשת הזאת.

אתם שואלים, אנחנו עונים

לפי שעות – במרבית הפרויקטים אנו מחייבים בהתאם לשעות שבוצעו בפועל. זה פורמט הגון ונח שמאפשר מקסימום גמישות ללקוח לשנות תכולות והיקפים. כדי להקטין את הסיכון של אובדן שליטה בתקציב אנו מתכננים את התכולות מראש ומוציאים דו"ח תכנון מול ביצוע אחד לשבוע כדי לתת ללקוח שליטה מלאה בתקציב.

לפי תוצרים (Fix) – כאשר התכולות מוגדרות היטב ניתן לתמחר פרויקט בפיקס. במקרה כזה אנו מעריכים את היקף הפרויקט כמו בשיטה לפי שעות ומוסיפים 30% טווח בטחון.

ריטיינר – ניתן לעבוד במחיר חודשי קבוע. זה מתאים במיוחד במקרים הבאים:

  • חלקי משרות או משרות מלאות
  • סטארטאפים בהם אנו מהווים את זרוע ה UX\UI של החברה ולוקחים אחריות מלאה על התחום.
  • פרויקט עצמאי בתוך חברה גדולה שמתנהג כמו מיזם או חברת הזנק.

זה כמובן תלוי בסוג הפרויקט, ברמת המורכבות של המוצר, ברמת הבשלות של הלקוח ועוד. אבל אפשר לתת כמה מספרים מייצגים:

  • קונספט UX לוקח 100-200 שעות.
  • קונספט UI לוקח 60-120 שעות.
  • אפיון ועיצוב UX/UI למסך מורכב יכול לנוע בין 15 ל 30 שעות.
  • אפיון ועיצוב UX/UI למסך פשוט או דיאלוג לוקח 1-5 שעות.
  • במקרים שיש Design System טוב, הזמנים קצרים יותר.

הגודל שלנו נותן לנו גמישות ומאפשר להתחיל כמעט מיד לאחר קבלת הזמנת עבודה.

כדי לאפטם את המחיר, במרבית הפרויקטים אנו משלבים בין רמות בכירות שונות. בצורה זו אנו גם מוזילים את המחיר אבל שומרים על רמה מאד גבוה.

  • השחקן החשוב ביותר בכל פרויקט הוא ה Senior שמוביל את הפרויקט. היקף העבודה שלו לוקח בשלבי הקונספט כ 50% מהיקף הפרויקט כולו. בשלבי העיצוב המפורט ההיקף שלו יותר ובממוצע בפרויקט סטנדרטי של כמה מאות שעות הוא אמור להגיע ל 30% מהיקף הפרויקט.
  • את רוב העבודה (בממוצע 70%) עושים אנשי מקצוע עם נסיון של פחות משנתיים.
  • את הצוות הרגיל מלווה מומחה ברמת C-Level בהיקף קטן (אך משמעותי מאד) של 2-8 שעות בחודש. הוא ה Booster של הפרויקט. הנסיון שלנו מלמד שלמרות מיעוט השעות יש לו השפעה משמעותית על הפרויקט והוא משפר מאד את ה Impact ואת ה ROI.
  • יתרון נוסף של ההרכב הזה הוא שהבכירים לא נדרשים לעשות עבודה שחורה שג'וניור יכול לעשות. זה גם מאפשר להם להתמקד בניהול הפרויקט ובנושאים האסטרטגיים שלו, וגם שומר על שביעות הרצון שלהם.

לקוח שמבקש יכול לפגוש ולראיין את חברי הפרויקט מראש.

גם אם הלקוח לא מיין או ראיין את המועמדים, אנו מאפשרים, במידת הצורך, להחליף חברי צוות תו"כ הפרויקט. המתודולוגיות שלנו ושיטות התיעוד מאפשרות לעשות את זה ביעילות רבה.

בשלב האיפון/עיצוב המפורט (במיוחד אם יש Design System מבוסס) לא צריך להפריד בין המקצועות ואותו אדם יכול לעשות גם אפיון וגם עיצוב, כלומר UX/UI.

בשלב הקונספט במערכות מורכבות כן נדרשת הפרדה.

  • ניתוח ואפיון עושים אנשי UX שרובם בעלי תואר שני בפסיכולוגיה קוגניטיבית ואילו קונספט גרפי מעצבים אנשי UI שלמדו תקשורת חזותית.
  • הצוותים שלנו מעורבים UX ו UI אך מנהלים תחת שתי גילדות מקצועיות שמכשירות ומפתחות את שני תחומי הידע הללו.
  • אחד היתרונות הגדולים בעבודה עם חברת UI הוא האפשרות של איש UX/UI מהגיע מרקע אחד לקבל תמיכה מאחרים שהגיעו מהרקע השני.

בואו נשמור על קשר

    contact form